Vous en avez assez de basculer entre les outils et les feuilles de calcul juste pour comprendre les performances de votre site ? L'unifié Tableau de bord GEO SEO centralise tout et vous donne une visibilité instantanée sur les classements, les mentions IA et les performances du contenu. Découvrez ci-dessous les détails de cette fonctionnalité.

+20 agences clientes






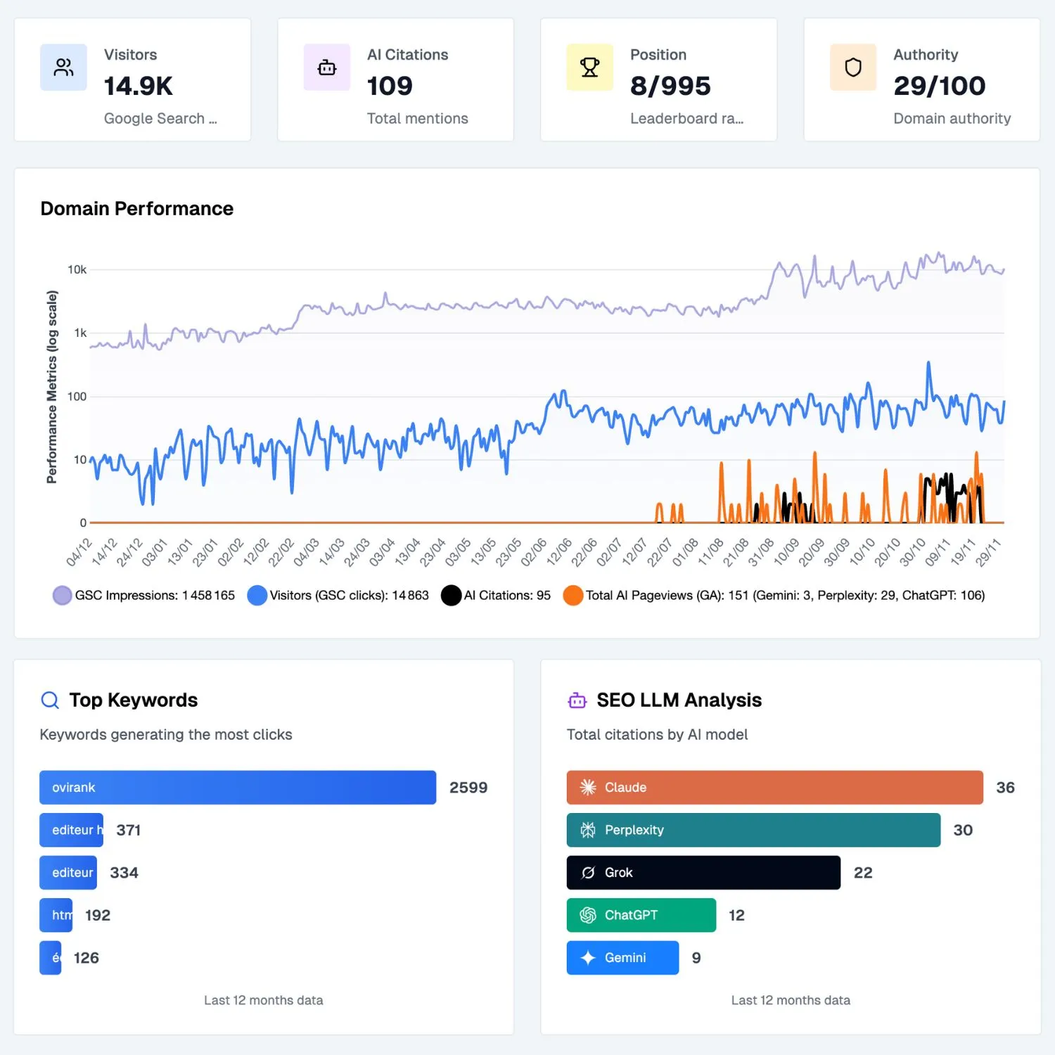
Le suivi des performances est frustrant lorsque vos données sont dispersées sur plusieurs plateformes. Vous consultez Google Search Console, un autre outil pour les mots clés, autre chose pour les backlinks et rien pour la visibilité de l'IA. Le tableau de bord GEO SEO unifie tout en un seul endroit, vous donnant une vision claire des performances de votre site Web sur les moteurs de recherche et les modèles d'IA. Si votre objectif est de gagner du temps, d'éliminer toute confusion et de comprendre enfin votre impact réel en ligne, cette fonctionnalité devient la plaque tournante de votre analyse.
Les classements Google ne définissent plus à eux seuls la visibilité. Les utilisateurs s'appuient de plus en plus sur les modèles d'IA pour découvrir des produits, des services et des marques. Le Tableau de bord GEO SEO regroupe vos données Google, les mentions IA, le classement des mots clés et les performances du contenu dans une seule interface. Cela vous permet de voir les tendances, de comprendre comment le contenu est converti, de détecter les opportunités plus rapidement et de réagir aux changements avant vos concurrents. En combinant les deux points de vue, vous acquérez une meilleure compréhension du fonctionnement des découvertes modernes et de la manière dont les deux canaux s'influencent mutuellement.


Une fois que vous avez activé le Tableau de bord GEO SEO, vous comprenez immédiatement ce qui motive votre croissance et ce qui la ralentit. Au lieu de passer des heures à comparer les rapports, vous obtenez des informations instantanées qui vous permettent d'agir plus rapidement. La plupart des utilisateurs commencent à optimiser plus efficacement en quelques jours, car la mise en page des données met naturellement en évidence les priorités et les opportunités. Par conséquent, les performances s'améliorent plus rapidement, les stratégies deviennent plus claires et la visibilité de l'IA augmente régulièrement. Cette fonctionnalité accélère votre capacité à prendre des décisions qui aboutissent à des résultats tangibles.
Sorank fusionne vos données Google avec les signaux de visibilité de l'IA pour alimenter le tableau de bord GEO SEO.
Vos classements, vos mentions d'IA, les tendances d'autorité et les performances de votre contenu sont unifiés dans une interface unique.
Nous fournissons une liste d'actions personnalisées en fonction de vos données afin que vous puissiez augmenter votre visibilité de manière constante.
EN SAVOIR PLUS

revenus pour une équipe de 3
« Sorank a transformé les résultats que nous fournissons à nos clients. Nous identifions maintenant les mots clés que l'IA utilise réellement, nous comprenons pourquoi certains concurrents sont cités et nous repérons les opportunités qui nous manquaient complètement auparavant. Nos clients bénéficient d'un classement plus rapide, d'une meilleure visibilité dans les réponses de l'IA et d'un retour sur investissement plus clair pour chaque action que nous entreprenons. »
Benjamin Roux
Fondateur et PDG de l'agence de référencement Ovirank

économisez pour chaque AUDIT SEO


Visiteurs en 90 jours
« Sorank a complètement changé le mode de fonctionnement de notre agence de référencement. Nous consacrons désormais beaucoup moins de temps à chaque client car tout est centralisé et automatisé. Ce qui prenait des heures ne prend plus que quelques minutes, ce qui nous permet enfin d'arrêter de travailler dans l'entreprise et commencez à travailler sur l'entreprise. »
Oceane Bondis
Co-fondateur de l'agence de référencement Maison Leverage
Réduction du temps passé par client

Un tableau de bord GEO SEO centralise toutes vos données de recherche et de visibilité de l'IA dans une seule interface afin que vous puissiez comprendre les performances de votre site Web sur les différents canaux. Au lieu de passer d'un outil à l'autre, vous obtenez un aperçu clair des classements, des mentions basées sur l'IA, des tendances d'autorité et des mouvements de mots clés. Le tableau de bord lui-même n'améliore pas votre classement, mais il vous donne la visibilité dont vous avez besoin pour prendre des décisions éclairées. Lorsque vous comprenez clairement ce qui fonctionne et ce qui ne fonctionne pas, vous pouvez hiérarchiser les bonnes tâches. Cette clarté est essentielle pour élaborer une stratégie SEO GEO cohérente et efficace.
Le tableau de bord GEO SEO organise les données complexes en informations simples et exploitables. En fusionnant les statistiques de la Google Search Console, les mentions IA, les tendances des mots clés et les scores d'autorité, il vous permet de voir instantanément les tendances. Cela vous permet de comprendre quelles pages gagnent en popularité, lesquelles stagnent et où les opportunités apparaissent. Le tableau de bord n'optimise pas automatiquement votre site, mais il vous aide à prendre des décisions plus intelligentes et plus rapidement. Grâce à une visibilité claire, vous pouvez choisir les bonnes tâches et éviter de perdre du temps sur des actions à faible impact.
Un tableau de bord GEO SEO n'améliore pas le classement en lui-même, mais il vous permet de prendre des mesures qui mènent à de meilleurs résultats. En visualisant clairement vos données, vous pouvez identifier les pages qui ont besoin d'être mises à jour, les mots clés susceptibles d'être mis à jour et les messages d'intelligence artificielle indiquant les endroits où votre marque est absente. Cette clarté vous permet d'agir de manière plus efficace et plus cohérente. Au fil du temps, ces actions éclairées contribuent à améliorer les performances SEO et GEO. Le rôle du tableau de bord est de mesurer et de guider, pas d'optimiser.
Sorank se concentre sur GEO (optimisation générative des moteurs), mais avoir des connaissances de base en référencement vous permet de tirer le meilleur parti de la plateforme. Pour vous faciliter la tâche, nous incluons un Académie GEO avec des explications simples, des didacticiels et des guides étape par étape pour que vous compreniez exactement ce qu'il faut faire et pourquoi.
Sorank est conçu pour GEO d'abord, mais GEO ne peut exister sans une base minimale de référencement. C'est pourquoi l'outil analyse vos mots clés, la structure de votre site Web, vos problèmes techniques et vos concurrents, tout ce dont vous avez besoin pour que les modèles d'IA citent votre site plus souvent.
Principes de base du GEO + SEO = visibilité maximale dans les réponses IA.