Vous essayez de comprendre si votre site Web devient plus fiable aux yeux des moteurs de recherche ? Le domain authorities tool montre l'évolution de votre score et révèle si vos efforts de référencement renforcent la confiance et la compétitivité au fil du temps. Découvrez ci-dessous les détails de cette fonctionnalité.

+20 agences clientes






Vous investissez du temps et de l'argent dans le contenu, les backlinks et l'optimisation, mais vous n'avez souvent aucun moyen clair de mesurer si votre site se renforce ou stagne. Avec le domain authorities tool, you see finally how the moteurs de recherche perçoivent la confiance et la compétitivité de votre site Web. Cela vous aide à comprendre si vos efforts de référencement font vraiment avancer les choses ou si vous devez ajuster votre stratégie. Si votre objectif est de créer un site qui surclasse vos concurrents et gagne en autorité à long terme, cette fonctionnalité vous apporte la clarté dont vous avez besoin.
Les moteurs de recherche et les modèles d'IA donnent la priorité aux sites Web qui font preuve d'une autorité constante au fil du temps. Le domain authorities tool révèle l'évolution de votre score, les pages qui contribuent le plus à votre croissance et les points faibles. Comprendre cette métrique vous permet de décider sur quoi concentrer vos efforts de référencement, du niveau de création de liens dont vous avez besoin et si votre site est suffisamment solide pour être compétitif pour les mots clés de grande valeur. Sans cette visibilité, vous optimisez à l'aveuglette. Il vous permet de prendre des décisions plus intelligentes qui accélèrent vos performances organiques et pilotées par l'IA.


La plupart des sites Web commencent à constater des améliorations mesurables en quelques semaines, une fois qu'ils ont commencé à suivre leurs progrès grâce au domain authorities tool. En identifiant rapidement les faiblesses et en ajustant votre stratégie de contenu ou de backlinks, vous augmentez vos signaux de confiance de manière plus efficace. À mesure que votre score d'autorité augmente, les classements deviennent plus faciles, le trafic augmente plus rapidement et les modèles d'IA commencent à utiliser votre site plus fréquemment comme source. Cette fonctionnalité vous permet d'accéder plus rapidement aux résultats, car elle indique exactement où votre autorité augmente et où vous devez vous améliorer pour rester compétitif.
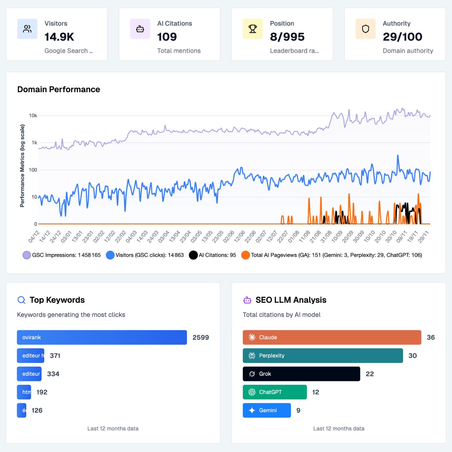
Sorank surveille quotidiennement votre score d'autorité et conserve un historique de chaque augmentation ou diminution.
Chaque fois que votre score augmente ou diminue, notre outil de suivi des autorités de domaine vous envoie une notification en temps réel.
Nous montrons comment les backlinks, le contenu et les citations influencent votre autorité afin que vous puissiez agir rapidement.
EN SAVOIR PLUS

revenus pour une équipe de 3
« Sorank a transformé les résultats que nous fournissons à nos clients. Nous identifions maintenant les mots clés que l'IA utilise réellement, nous comprenons pourquoi certains concurrents sont cités et nous repérons les opportunités qui nous manquaient complètement auparavant. Nos clients bénéficient d'un classement plus rapide, d'une meilleure visibilité dans les réponses de l'IA et d'un retour sur investissement plus clair pour chaque action que nous entreprenons. »
Benjamin Roux
Fondateur et PDG de l'agence de référencement Ovirank

économisez pour chaque AUDIT SEO


Visiteurs en 90 jours
« Sorank a complètement changé le mode de fonctionnement de notre agence de référencement. Nous consacrons désormais beaucoup moins de temps à chaque client car tout est centralisé et automatisé. Ce qui prenait des heures ne prend plus que quelques minutes, ce qui nous permet enfin d'arrêter de travailler dans l'entreprise et commencez à travailler sur l'entreprise. »
Oceane Bondis
Co-fondateur de l'agence de référencement Maison Leverage
Réduction du temps passé par client

Un outil de suivi de l'autorité de domaine vous aide à comprendre si les moteurs de recherche font plus ou moins confiance à votre site Web au fil du temps. L'autorité est un indicateur clé utilisé pour évaluer votre capacité à vous classer pour les mots clés concurrents. Lorsque votre score augmente, cela reflète souvent l'amélioration des backlinks, de la qualité du contenu ou des mentions sur le Web. Lorsqu'il tombe, cela signale des problèmes que vous devez résoudre rapidement. Le suivi constant de cette métrique vous donne une orientation claire pour améliorer votre potentiel de classement. Il devient un guide essentiel pour la croissance à long terme du référencement.
Sorank calcule votre autorité à l'aide de plusieurs signaux tels que la qualité des backlinks, la pertinence sémantique et les performances historiques. Le système de suivi des autorités de domaine enregistre les fluctuations quotidiennement et les enregistre dans votre tableau de bord. Chaque modification est analysée afin que vous puissiez en comprendre la cause, qu'il s'agisse d'un nouveau lien, d'une mise à jour de contenu ou d'une action d'un concurrent. Cette surveillance continue vous apporte de la précision et permet de détecter les problèmes à un stade précoce. Grâce aux alertes en temps réel, vous ne manquez jamais un changement dans votre profil d'autorité.
L'autorité de domaine évolue généralement progressivement, mais le système de suivi des autorités de domaine vous permet de constater les améliorations plus rapidement, car vous comprenez les moteurs de la croissance. La plupart des utilisateurs remarquent des progrès quelques semaines après avoir acquis des backlinks de qualité et publié un contenu optimisé. Comme l'outil met en évidence ce qui influence votre score, vous pouvez concentrer vos efforts sur les actions à fort impact. Au fur et à mesure que votre autorité augmente, Google fait davantage confiance à votre site et les classements deviennent plus faciles à atteindre. Au fil du temps, cela se traduit par une plus grande visibilité organique et une meilleure reconnaissance de l'IA.
Sorank se concentre sur GEO (optimisation générative des moteurs), mais avoir des connaissances de base en référencement vous permet de tirer le meilleur parti de la plateforme. Pour vous faciliter la tâche, nous incluons un Académie GEO avec des explications simples, des didacticiels et des guides étape par étape pour que vous compreniez exactement ce qu'il faut faire et pourquoi.
Sorank est conçu pour GEO d'abord, mais GEO ne peut exister sans une base minimale de référencement. C'est pourquoi l'outil analyse vos mots clés, la structure de votre site Web, vos problèmes techniques et vos concurrents, tout ce dont vous avez besoin pour que les modèles d'IA citent votre site plus souvent.
Principes de base du GEO + SEO = visibilité maximale dans les réponses IA.